Skip to technology filters Skip to main content
Dynatrace Hub

Extend the platform,
empower your team.

Popular searches:
Home hero bg
HP Nimble SANHP Nimble SAN
HP Nimble SAN

HP Nimble SAN

Gain insights into the performance of your HP Nimble SAN devices.

Extension
Free trial
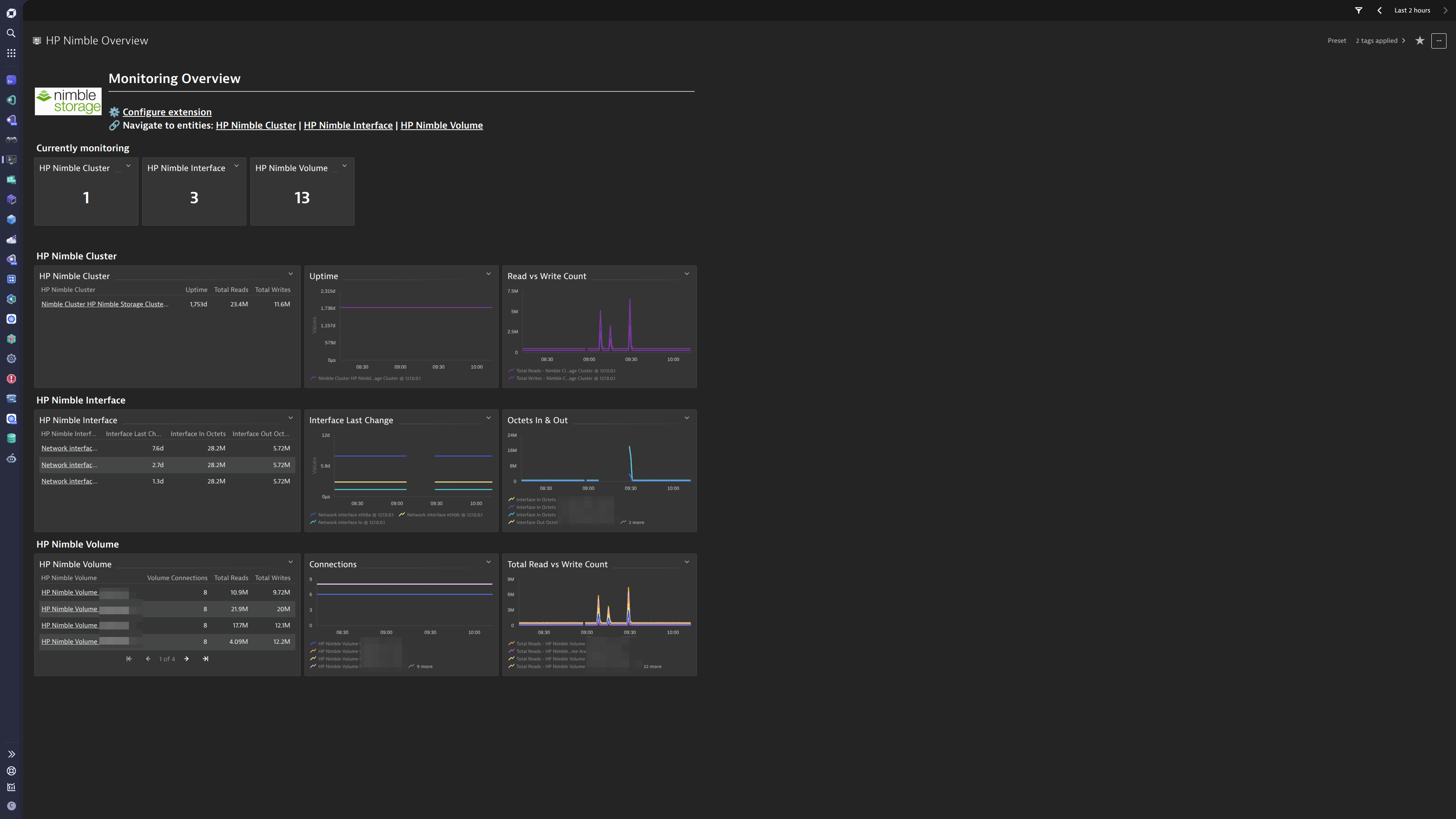
A New Overview Dashboard is included for HP Nimble Storage Clusters, and their volumes and interfaces, providing an overview of the monitoring coverage. Use this as a starting point for troubleshooting and further drilldowns into the extension's data.A Classic Overview Dashboard is included for HP Nimble Storage Clusters, and their volumes and interfaces, providing an overview of the monitoring coverage. Use this as a starting point for troubleshooting and further drilldowns into the extension's data.The extension also includes Unified Analysis screens for all of the provided entities, including the Storage Cluster, Interfaces, and Volumes.
  • Product information
  • Release notes

Overview

This extension leverages the SNMP protocol to provide a complete solution to monitor HP Nimble Storage Devices. The complete configuration is provided out-of-the-box.

This is intended for users, who:

  • Would like to monitor health state and performance of their HP Nimble Storage devices and provide unified analysis for Ops, DevOps and IT Admins.

This enables you to:

  • Monitor health and performance of your HP Nimble Storage devices
  • Use an included alert configuration to be alerted if a monitored interface goes into a 'down' state.
  • Set up alerts to be notified by traffic anomalies

Use cases

  • Monitor HP Nimble Storage Devices by polling data for Network Devices and Interfaces.
  • Enable alerting on detected anomalies
  • Monitor the performance of Storage Volumes, using metrics such as I/O Latency for read and writes.

Get started

Simply activate the extension in your environment using in-product Hub, provide device configuration and you’re all set up.

More information can be found in the SNMP Extension Documentation

Details

This extension is built on top of the Extension 2.0 Framework.

The extension package contains:

  • SNMP Data Source configuration
  • New and Classic Dashboard Overviews
  • Unified Analysis Screens
  • Topology definition and entity extraction rules
  • Generic Network Topology Support

More information can be found in the Product News Blog:

  • Simplified observability for your SNMP devices

License consumption

This extension queries for metrics every minute. In both Classic and DPS Licensing models, license consumption is based on metric datapoints.

To estimate the amount of metric datapoints produced by an extension configuration per minute, use the following list which estimates a number of metrics per featureset and a multiplier value depending on which entity the metric is split by.

By adding these together an estimation of metric datapoints ingested per minute can be formed.

default: 1 x HP Nimble Cluster

Basic Volume Stats: 12 x HP Nimble Storage Volume

Global Stats: 15 x HP Nimble Cluster

Interfaces: 7 x HP Nimble Storage Interface

Volume Read Stats: 21 x HP Nimble Storage Volume

Volume Write Stats: 18 x HP Nimble Storage Volume

Consumption Formula

Approximate yearly datapoints = <metric datapoints per minute> * 60 minutes * 24 hours * 365 days

Classic licensing

In the classic licensing model, metric ingestion will consume Davis Data Units (DDUs) at the rate of .001 DDUs per metric data point.

To get an estimation of the amount of data points the extension will produce over a year, multiply the above formula by .001.

Troubleshooting

  • To troubleshoot this extension, use the guide(s) in the Dynatrace Community.

Compatibility information

  • This extension is to be used with HP Nimble Storage Devices only.
  • SNMPv2c and SNMPv3 supported only.
Dynatrace
More Information
By Dynatrace
Dynatrace support center
Subscribe to new releases
Copy to clipboard

Feature sets

Below is a complete list of the feature sets provided in this version. To ensure a good fit for your needs, individual feature sets can be activated and deactivated by your administrator during configuration.

Feature setsNumber of metrics included
Metric nameMetric keyDescriptionUnit
Uptimehp-nimble.sys.uptimesysUpTimeInstanceSecond
Metric nameMetric keyDescriptionUnit
Total Writeshp-nimble.vol.io.total.writes.countTotal cumulative number of Write I/Os.Count
Write Timehp-nimble.vol.io.write.time.countTotal cumulative time for Write operation (sequential and random).MicroSecond
Total Write Byteshp-nimble.vol.io.total.write.bytes.countTotal cumulative number of Write I/O bytes (sequential and random).Byte
Sequential Writes Counthp-nimble.vol.io.seq.write.countTotal Number of Sequential Write I/O operations.Count
Sequential Write Byteshp-nimble.vol.io.seq.write.bytes.countNumber of Sequential Write I/O bytes.Byte
Write Latency Count - O to 100uhp-nimble.vol.io.write.latency.0To100u.countNumber of Write I/O operations with latency between 0 and 100 microseconds.Count
Write Latency Count - 100u To 200uhp-nimble.vol.io.write.latency.100uTo200u.countNumber of Write I/O operations with latency between 100 and 200 microseconds.Count
Write Latency Count - 200u To 500uhp-nimble.vol.io.write.latency.200uTo500u.countNumber of Write I/O operations with latency between 200 and 500 microseconds.Count
Write Latency Count - 500u To 1mshp-nimble.vol.io.write.latency.500uTo1ms.countNumber of Write I/O operations with latency between 1/2 and 1 milliseconds.Count
Write Latency Count - 1ms To 2mshp-nimble.vol.io.write.latency.1msTo2ms.countNumber of Write I/O operations with latency between 1 and 2 milliseconds.Count
Write Latency Count - 2ms To 5mshp-nimble.vol.io.write.latency.2msTo5ms.countNumber of Write I/O operations with latency between 2 and 5 milliseconds.Count
Write Latency Count - 5ms To 10mshp-nimble.vol.io.write.latency.5msTo10ms.countNumber of Write I/O operations with latency between 5 and 10 milliseconds.Count
Write Latency Count - 10ms To 20mshp-nimble.vol.io.write.latency.10msTo20ms.countNumber of Write I/O operations with latency between 10 and 20 milliseconds.Count
Write Latency Count - 20ms To 50mshp-nimble.vol.io.write.latency.20msTo50ms.countNumber of Write I/O operations with latency between 20 and 50 milliseconds.Count
Write Latency Count - 50ms To 100mshp-nimble.vol.io.write.latency.50msTo100ms.countNumber of Write I/O operations with latency between 50 and 100 milliseconds.Count
Write Latency Count - 100ms To 200mshp-nimble.vol.io.write.latency.100msTo200ms.countNumber of Write I/O operations with latency between 100 and 200 milliseconds.Count
Write Latency Count - 200ms To 500mshp-nimble.vol.io.write.latency.200msTo500ms.countNumber of Write I/O operations with latency between 200 and 500 milliseconds.Count
Write Latency Count - 500ms To Maxhp-nimble.vol.io.write.latency.500msToMax.countNumber of Write I/O operations with latency above 500 milliseconds.Count
Metric nameMetric keyDescriptionUnit
Total Readshp-nimble.global.io.total.read.countTotal cumulative number of Read I/Os (sequential and random).Count
Sequential Readshp-nimble.global.io.seq.read.countTotal cumulative number of Sequential Read I/Os.Count
Total Writeshp-nimble.global.io.total.write.countTotal cumulative number of Write I/Os.Count
Sequential Writeshp-nimble.global.io.seq.write.countTotal cumulative number of Sequential Write I/Os.Count
Total Read Timehp-nimble.global.io.read.time.countTotal cumulative microseconds the system has spent processing Read I/Os. This includes system and disk latency, but not any network latency back to the initiator.MicroSecond
Total Write Timehp-nimble.global.io.write.time.countTotal cumulative microseconds the system has spent processing Write I/Os. This includes system and disk latency, but not any network latency back to the initiator.MicroSecond
Total Read Byteshp-nimble.global.io.total.read.bytes.countTotal cumulative number of Read I/O bytes (sequential and random).Byte
Sequential Read Byteshp-nimble.global.io.seq.read.bytes.countTotal cumulative number of Sequential Read I/O bytes.Byte
Total Write Byteshp-nimble.global.io.total.write.bytes.countTotal cumulative number of Write I/O bytes (sequential and random).Byte
Sequential Write Byteshp-nimble.global.io.seq.write.bytes.countTotal cumulative number of Sequential Write I/O bytes.Byte
Volume Bytes Used - Lowhp-nimble.global.disk.vol.bytes.used.low.countTotal number of bytes used on disk for volumes - low order bytes.Byte
Volume Bytes Used - Highhp-nimble.global.disk.vol.bytes.used.high.countTotal number of bytes used on disk for volumes - high order bytes.Byte
Snapshot Bytes Used - Lowhp-nimble.global.disk.snapshot.bytes.used.low.countTotal number of bytes used on disk for snapshots - low order bytes.Byte
Snapshot Bytes Used - Highhp-nimble.global.disk.snapshot.bytes.used.high.countTotal number of bytes used on disk for snapshots - high order bytes.Byte
Non-Sequential Read Hitshp-nimble.global.io.nonseq.read.hits.countTotal cumulative number of cache hits for Non-Sequential Read I/Os.Count
Metric nameMetric keyDescriptionUnit
Interface Last Changehp-nimble.if.lastchange-Second
Interface In Octetshp-nimble.if.in.octets.count-Count
Interface Out Octetshp-nimble.if.out.octets.count-Count
Interface In Errorshp-nimble.if.in.errors.count-Count
Interface In Discardshp-nimble.if.in.discards.count-Count
Interface Out Errorshp-nimble.if.out.errors.count-Count
Interface Out Discardshp-nimble.if.out.discards.count-Count
Metric nameMetric keyDescriptionUnit
Volume Size - Lowhp-nimble.vol.size.lowMaximum defined size of a volume in bytes - low order bytes.Byte
Volume Size - Highhp-nimble.vol.size.highMaximum defined size of a volume in bytes - High order bytes.Byte
Volume Usage - Lowhp-nimble.vol.usage.lowCurrent number of bytes a volume is using - low order bytes.Byte
Volume Usage - Highhp-nimble.vol.usage.highCurrent number of bytes a volume is using - high order bytes.Byte
Volume Reserved - Lowhp-nimble.vol.reserved.lowNumber of bytes reserved for a volume - low order bytes.Byte
Volume Reserved - Highhp-nimble.vol.reserved.highNumber of bytes reserved for a volume - high order bytes.Byte
Volume Onlinehp-nimble.vol.onlineVolume Online (true or false).Count
Volume Connectionshp-nimble.vol.num.connectionsNumber of iSCSI connections to the volume.Count
Disk Volume Used Bytes - Lowhp-nimble.vol.disk.vol.bytes.used.low.countTotal number of bytes used on disk for volumes - low order bytes.Byte
Disk Volume Used Bytes - Highhp-nimble.vol.disk.vol.bytes.used.high.countTotal number of bytes used on disk for volumes - high order bytes.Byte
Disk Snapshot Used Bytes - Lowhp-nimble.vol.disk.snapshot.bytes.used.low.countTotal number of bytes used on disk for snapshots - low order bytes.Byte
Disk Snapshot Used Bytes - Highhp-nimble.vol.disk.snapshot.bytes.used.high.countTotal number of bytes used on disk for snapshots - high order bytes.Byte
Metric nameMetric keyDescriptionUnit
Total Readshp-nimble.vol.io.total.reads.countTotal cumulative number of Read I/Os (sequential and random).Count
Read Timehp-nimble.vol.io.read.time.countTotal cumulative time for Read operation (sequential and random).MicroSecond
Total Read Byteshp-nimble.vol.io.total.read.bytes.countTotal cumulative number of Read I/O bytes (sequential and random).Byte
Sequential Read Counthp-nimble.vol.io.seq.read.countTotal Number of Sequential Read I/O operations.Count
Sequential Read Byteshp-nimble.vol.io.seq.read.bytes.countTotal cumulative number of Sequential Read I/O bytes.Byte
Non-Sequential Read Total Hitshp-nimble.vol.io.nonseq.read.total.hits.countTotal number of Nonsequential Read I/O hits (to Memory and SSD).Count
Non-Sequential Read Memory Hitshp-nimble.vol.io.nonseq.read.memory.hits.countTotal number of Nonsequential Read I/O hits to Memory.Count
Non-Sequential Read SSD Hitshp-nimble.vol.io.nonseq.read.ssd.hits.countTotal number of Nonsequential Read I/O hits to SSD.Count
Read Latency Count - O to 100uhp-nimble.vol.io.read.latency.0To100u.countNumber of Read I/O operations with latency between 0 and 100 microseconds.Count
Read Latency Count - 100u To 200uhp-nimble.vol.io.read.latency.100uTo200u.countNumber of Read I/O operations with latency between 100 and 200 microseconds.Count
Read Latency Count - 200u To 500uhp-nimble.vol.io.read.latency.200uTo500u.countNumber of Read I/O operations with latency between 200 and 500 microseconds.Count
Read Latency Count - 500u To 1mshp-nimble.vol.io.read.latency.500uTo1ms.countNumber of Read I/O operations with latency between 1/2 and 1 milliseconds.Count
Read Latency Count - 1ms To 2mshp-nimble.vol.io.read.latency.1msTo2ms.countNumber of Read I/O operations with latency between 1 and 2 milliseconds.Count
Read Latency Count - 2ms To 5mshp-nimble.vol.io.read.latency.2msTo5ms.countNumber of Read I/O operations with latency between 2 and 5 milliseconds.Count
Read Latency Count - 5ms To 10mshp-nimble.vol.io.read.latency.5msTo10ms.countNumber of Read I/O operations with latency between 5 and 10 milliseconds.Count
Read Latency Count - 10ms To 20mshp-nimble.vol.io.read.latency.10msTo20ms.countNumber of Read I/O operations with latency between 10 and 20 milliseconds.Count
Read Latency Count - 20ms To 50mshp-nimble.vol.io.read.latency.20msTo50ms.countNumber of Read I/O operations with latency between 20 and 50 milliseconds.Count
Read Latency Count - 50ms To 100mshp-nimble.vol.io.read.latency.50msTo100ms.countNumber of Read I/O operations with latency between 50 and 100 milliseconds.Count
Read Latency Count - 100ms To 200mshp-nimble.vol.io.read.latency.100msTo200ms.countNumber of Read I/O operations with latency between 100 and 200 milliseconds.Count
Read Latency Count - 200ms To 500mshp-nimble.vol.io.read.latency.200msTo500ms.countNumber of Read I/O operations with latency between 200 and 500 milliseconds.Count
Read Latency Count - 500ms To Maxhp-nimble.vol.io.read.latency.500msToMax.countNumber of Read I/O operations with latency above 500 milliseconds.Count

Full version history

To have more information on how to install the downloaded package, please follow the instructions on this page.
ReleaseDate

Full version history

Enhancements

  • Updated entity links in Platform dashboards to redirect to the Infrastructure & Operations app.

Bugfixes

  • Adjusted required dimensions for entity creation to prevent null entities from being created.

Full version history

⚠️ Note:

  • This release requires a Minimum Dynatrace Version of 1.318.0 or higher.

New in this version:

  • Internal metadata updated.

Full version history

Initial release of HP Nimble SAN Extension.

Dynatrace Hub
Get data into DynatraceBuild your own app
Dynatrace Intelligence - Agentic Operations SystemThe Dynatrace Agentic AI ecosystem
All (875)Log Management and AnalyticsKubernetesAI and LLM ObservabilityInfrastructure ObservabilitySoftware DeliveryApplication ObservabilityApplication SecurityBusiness ObservabilityDigital Experience
Filter
Type
Built and maintained by
Deployment model
SaaS
  • SaaS
  • Managed
Partner FinderBecome a partnerDynatrace Developer

Discover recent additions to Dynatrace

Problems logo

Problems

Detect, explain and triage problems automatically using Dynatrace Intelligence.

Logs logo

Logs

Explore all your logs without writing a single query.

Investigations logo

Investigations

Fast and precise incident response on Grail data with DQL queries.

Business Flow logo

Business Flow

Track, analyze, and optimize your critical business processes.

Cost & Carbon Optimization logo

Cost & Carbon Optimization

Track, analyze, and optimize your IT carbon footprint and public cloud costs.

Anomaly Detection logo

Anomaly Detection

Detect and alert on anomalies and custom patterns using any DQL time series.

Analyze your data

Understand your data better with deep insights and clear visualizations.

Notebooks logo

Notebooks

Create powerful, data-driven documents for custom analytics and collaboration.

Dashboards logo

Dashboards

Transform complex data into clear visualizations with custom dashboards.

Automate your processes

Turn data and answers into actions, securely, and at scale.

Workflows logo

Workflows

Automate tasks in your IT landscape and move towards autonomous operations.

Jira logo

Jira

Create, query, comment, transition, and resolve Jira tickets within workflows.

Slack logo

Slack

Automate Slack messaging for security incidents, attacks, remediation, and more.

Secure your cloud application

See vulnerabilities and attacks in your environment.

Security Posture Management logo

Security Posture Management

Detect, prioritize, and remediate security and compliance findings with SPM.

Threats & Exploits logo

Threats & Exploits

Understand, triage, and investigate detection findings and alerts.

More resources

Observability for Developers on Cursor logo

Observability for Developers on Cursor

Get Real time Code-Level data directly to your Cursor IDE

GitHub Copilot Coding Agent logo

GitHub Copilot Coding Agent

Automate vulnerability remediation and boost developer productivity

GitHub Copilot Custom Agent logo

GitHub Copilot Custom Agent

Automate your development workflows with specialized agent definitions

Observability for Developer on JetBrains logo

Observability for Developer on JetBrains

Get real-time code-level data directly to your Jetbrains IDE

Pagerduty for Dynatrace Workflows logo

Pagerduty for Dynatrace Workflows

Streamline incident management with automated Pageruty workflows

Cursor IDE logo

Cursor IDE

Boost developer productivity and get real-time, code-level insights into Cursor

Observability for Developers on Windsurf logo

Observability for Developers on Windsurf

Get real-time code-level data directly to your Windsurf IDE

Are you looking for something different?

We have hundreds of apps, extensions, and other technologies to customize your environment

Leverage our newest innovations of Dynatrace Saas

Kick-start your app creation

Kick-start your app creation

Whether you’re a beginner or a pro, Dynatrace Developer has the tools and support you need to create incredible apps with minimal effort.
Go to Dynatrace Developer
Upgrading from Dynatrace Managed to SaaS

Upgrading from Dynatrace Managed to SaaS

Drive innovation, speed, and agility in your organization by seamlessly and securely upgrading.
Learn More
Log Management and Analytics

Log Management and Analytics

Innovate faster and more efficiently with unified log management and log analytics for actionable insights and automation.
Learn more