Skip to technology filters Skip to main content
Dynatrace Hub

Extend the platform,
empower your team.

Popular searches:
Home hero bg
Databricks WorkspaceDatabricks Workspace
Databricks Workspace

Databricks Workspace

Remotely monitor your Databricks Workspaces!

Extension
Free trialDocumentation
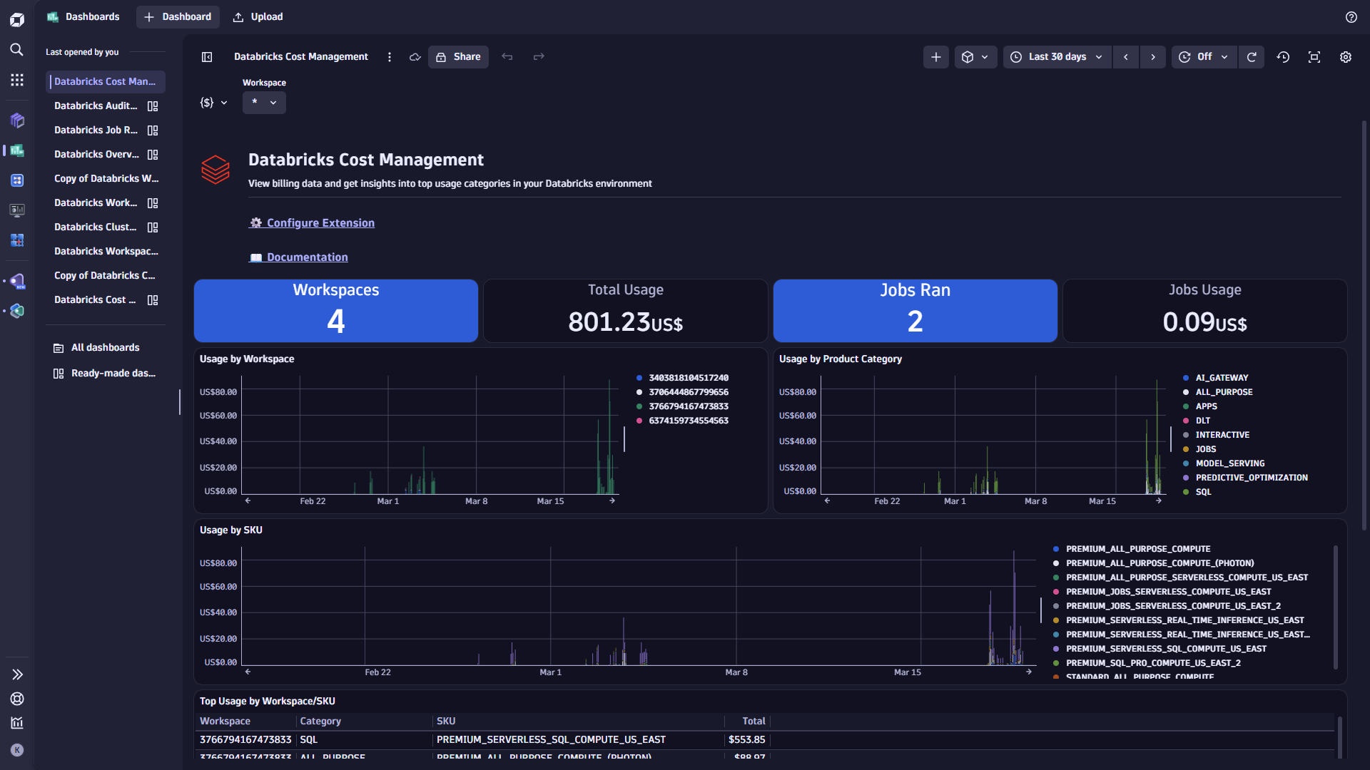
Databricks Cost Management DashboardDatabricks AI Gateway DashboardDatabricks Workspace Jobs in Distributed Tracing appDatabricks Job as a trace with task spans in Distributed Tracing app
  • Product information
  • Release notes

Overview

With Dynatrace, you can remotely monitor your Databricks Workspaces. This extension works in harmony with the OneAgent based Databricks extension but, is also ideal for workspaces and clusters where the OneAgent cannot be installed such as Databricks Serverless compute.

Use cases

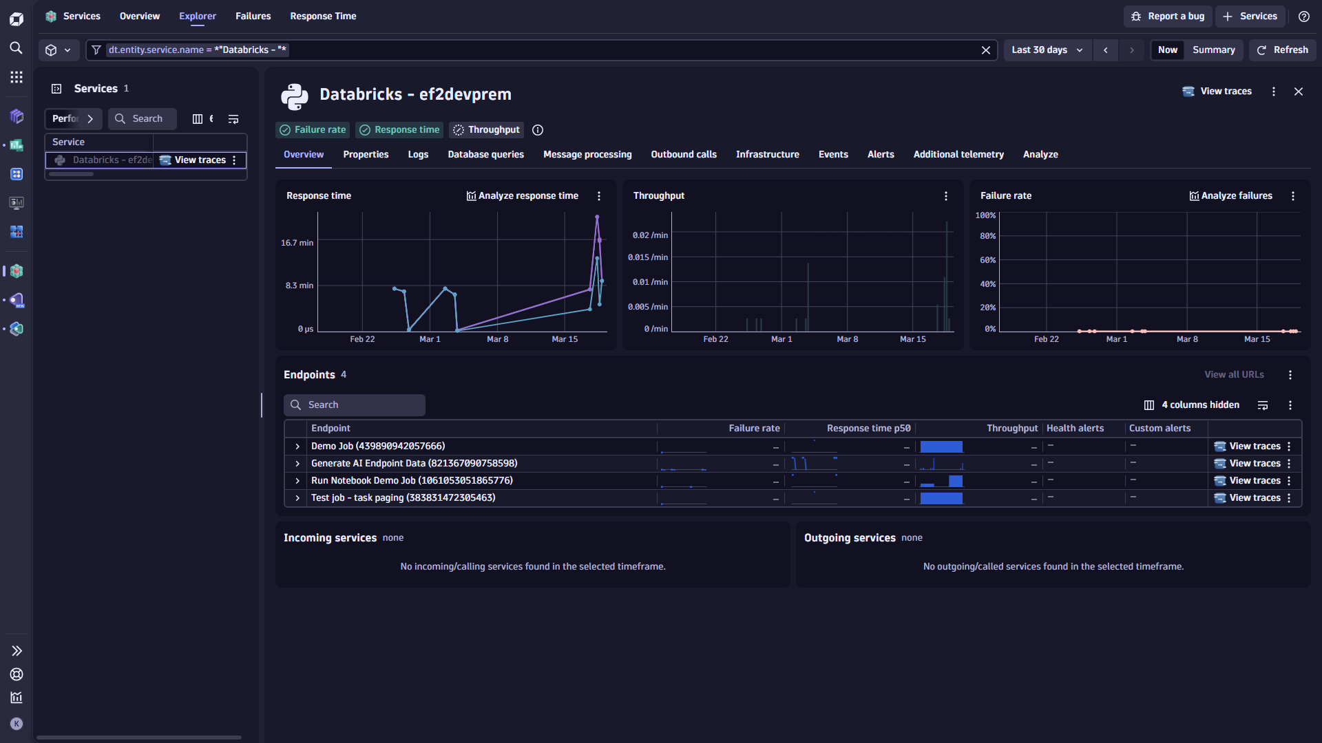
  • Gather Databricks Job Run metrics including success rate and job duration
  • For Databricks Jobs running on All-purpose and Job Compute Clusters understand cost of these jobs (currently Azure Databricks is supported)
  • Ingest Job and Task run information as traces allowing for further analysis
  • Gather health metrics and detailed usage information from your Databricks model serving endpoints
  • Ingest billing data from Databricks to understand usage across workspaces, SKU & product category, jobs, and more

Get started

For more information on the installation and configuration, please see Databricks Workspace extension in the Dynatrace Documentation.

Details

Compatibility information

Databricks API version 2.2 is used for the APIs below:

  • List job runs
  • Get a single job

API version 2.1 is used for the following:

  • Get cluster info

API version 2.0 is used for the following:

  • Get all serving endpoints
  • Get metrics of a serving endpoint

The following system tables are queried when ingesting model serving endpoint data:

  • system.access.workspaces_latest
  • system.serving.endpoint_usage
  • system.serving.served_entities

And billing & cost data:

  • system.access.workspaces_latest
  • system.billing.usage
  • system.billing.list_prices
  • system.lakeflow.jobs

To query any of the above system table data, the workspace must also have:

  • Unity Catalog enabled.
  • A SQL warehouse set up.

For the databricks.job.cost metric, currently only Azure Databricks workspaces are supported.

Dynatrace
Documentation
By Dynatrace
Dynatrace support center
Subscribe to new releases
Copy to clipboard

Feature sets

Below is a complete list of the feature sets provided in this version. To ensure a good fit for your needs, individual feature sets can be activated and deactivated by your administrator during configuration.

Feature setsNumber of metrics included
Metric nameMetric keyDescriptionUnit
Job Run Durationdatabricks.job.duration.run-MilliSecond
Job Success Ratedatabricks.job.success_rate-Percent
Metric nameMetric keyDescriptionUnit
Job Setup Durationdatabricks.job.duration.setup-MilliSecond
Job Execution Durationdatabricks.job.duration.execution-MilliSecond
Job Cleanup Durationdatabricks.job.duration.cleanup-MilliSecond
Job Queue Durationdatabricks.job.duration.queue-MilliSecond
Metric nameMetric keyDescriptionUnit
Job Cost (Approx)databricks.job.cost-Unspecified
Metric nameMetric keyDescriptionUnit
Model Serving Endpoint Memory Usage Percentagedatabricks.model_endpoint.mem_usage_percentage-Percent
Model Serving Endpoint CPU Usage Percentagedatabricks.model_endpoint.cpu_usage_percentage-Percent
Model Serving Endpoint Request Count Totaldatabricks.model_endpoint.request_count_total-Count
Model Serving Endpoint Request 5xx Count Totaldatabricks.model_endpoint.request_5xx_count_total-Count
Model Serving Endpoint Provisioned Concurrent Requests Totaldatabricks.model_endpoint.provisioned_concurrent_requests_total-Count
Model Serving Endpoint Request 4xx Count Totaldatabricks.model_endpoint.request_4xx_count_total-Count
Model Serving Endpoint GPU Usage Percentagedatabricks.model_endpoint.gpu_usage_percentage-Percent
Model Serving Endpoint GPU Memory Usage Percentagedatabricks.model_endpoint.gpu_memory_usage_percentage-Percent
Model Serving Endpoint Average Request Latencydatabricks.model_endpoint.request_latency_ms_avg-MilliSecond
Model Serving Endpoint P99 Request Latencydatabricks.model_endpoint.request_latency_ms_p99-MilliSecond
Model Serving Endpoint P95 Request Latencydatabricks.model_endpoint.request_latency_ms_p95-MilliSecond

Related to Databricks Workspace

Databricks logo

Databricks

Monitor your Databricks Clusters via its multiple APIs!

Full version history

To have more information on how to install the downloaded package, please follow the instructions on this page.
ReleaseDate

Full version history

āš ļøBreaking change

Upgrading existing monitoring configurations from previous versions to this version will not be possible and will require recreating those monitoring configurations. New monitoring configurations will not be affected.

✨New in this version:

  • Monitor model serving endpoint usage and billing data from your workspaces with new Gen3 dashboards provided for analysis. See documentation for how to get started collecting this data.
  • Added the option to report running/active jobs as logs.
  • Added the option to report job tags as metric dimensions and trace attributes.
  • Support added for OAuth when querying Databricks APIs and system tables.
  • Credential Vault support added for all secrets provided in the configuration.
  • Updated Jobs API from v2.1 to v2.2.
  • Db.job.* attributes now added to all task spans.
  • Updated all Gen3 dashboard links to point to new entity pages in the Infrastructure and Operations app.
  • Databricks workspace name added to trace service name.

Full version history

v1.3.11

  • Vulnerability fix for protobuf:6.33.4 (CVE-2026-0994)

Full version history

1.3.9

  • DXS-3787
    • Update classic entity screen to remove optional dimension preventing data from being shown

Full version history

1.3.4

  • DXS-3317

    • Add Platform Dashboard
    • Add new Workspace Entity
    • Add Platform Screen
    • Add dt.security_context attribute
  • Updated how auto-detection of trace endpoint URL is done

  • Updated activation schema to allow for custom trace endpoint URL

    • Added custom Root CA path as an optional field
  • Fixes for job status metric and reporting for traces

Full version history

v1.0.2

  • DXS-3253
    • Update Library Versions

Full version history

V1.0.1

  • Initial version with updated Platform Dashboard link
Dynatrace Hub
Get data into DynatraceBuild your own app
Dynatrace Intelligence - Agentic Operations SystemThe Dynatrace Agentic AI ecosystem
All (884)Log Management and AnalyticsKubernetesAI and LLM ObservabilityInfrastructure ObservabilitySoftware DeliveryApplication ObservabilityApplication SecurityBusiness ObservabilityDigital Experience
Filter
Type
Built and maintained by
Deployment model
SaaS
  • SaaS
  • Managed
Partner FinderBecome a partnerDynatrace Developer

Discover recent additions to Dynatrace

Dynatrace Assist logo

Dynatrace Assist

Dynatrace Assist: Ask, analyze, and act with Dynatrace Intelligence.

Smartscape logo

Smartscape

Interactively explore and analyze topology and relationships in digital systems.

Compliance Assistant logo

Compliance Assistant

Track, manage, and automate compliance across your IT and business landscape.

Experience Vitals logo

Experience Vitals

Optimize UX with core vitals, frontend error tracking, and end-to-end visibility

Error Inspector logo

Error Inspector

Discover, triage, and manage errors across all your frontends.

Users & Sessions logo

Users & Sessions

Discover how users and cohorts with common characteristics experience your app.

Analyze your data

Understand your data better with deep insights and clear visualizations.

Notebooks logo

Notebooks

Create powerful, data-driven documents for custom analytics and collaboration.

Dashboards logo

Dashboards

Transform complex data into clear visualizations with custom dashboards.

Investigations logo

Investigations

Fast and precise incident response on Grail data with DQL queries.

Smartscape logo

Smartscape

Interactively explore and analyze topology and relationships in digital systems.

Logs logo

Logs

Explore all your logs without writing a single query.

Problems logo

Problems

Detect, explain and triage problems automatically using Dynatrace Intelligence.

Automate your processes

Turn data and answers into actions, securely, and at scale.

Workflows logo

Workflows

Automate tasks in your IT landscape and move towards autonomous operations.

Jira logo

Jira

Create, query, comment, transition, and resolve Jira tickets within workflows.

Slack logo

Slack

Automate Slack messaging for security incidents, attacks, remediation, and more.

Secure your cloud application

See vulnerabilities and attacks in your environment.

Security Posture Management logo

Security Posture Management

Detect, prioritize, and remediate security and compliance findings with SPM.

Threats & Exploits logo

Threats & Exploits

Understand, triage, and investigate detection findings and alerts.

More resources

Observability for Developers on Cursor logo

Observability for Developers on Cursor

Get Real time Code-Level data directly to your Cursor IDE

Documents logo

Documents

Manage Dashboards, Notebooks and other documents in your Dynatrace environment

GitHub Copilot Coding Agent logo

GitHub Copilot Coding Agent

Automate vulnerability remediation and boost developer productivity

GitHub Copilot Custom Agent logo

GitHub Copilot Custom Agent

Automate your development workflows with specialized agent definitions

Observability for Developer on JetBrains logo

Observability for Developer on JetBrains

Get real-time code-level data directly to your Jetbrains IDE

Metrics logo

Metrics

Browse, search, and manage all your metrics in one central catalog.

Pagerduty for Dynatrace Workflows logo

Pagerduty for Dynatrace Workflows

Streamline incident management with automated Pageruty workflows

Cursor IDE logo

Cursor IDE

Boost developer productivity and get real-time, code-level insights into Cursor

Observability for Developers on Windsurf logo

Observability for Developers on Windsurf

Get real-time code-level data directly to your Windsurf IDE

Are you looking for something different?

We have hundreds of apps, extensions, and other technologies to customize your environment

Leverage our newest innovations of Dynatrace Saas

Kick-start your app creation

Kick-start your app creation

Whether you’re a beginner or a pro, Dynatrace Developer has the tools and support you need to create incredible apps with minimal effort.
Go to Dynatrace Developer
Upgrading from Dynatrace Managed to SaaS

Upgrading from Dynatrace Managed to SaaS

Drive innovation, speed, and agility in your organization by seamlessly and securely upgrading.
Learn More
Log Management and Analytics

Log Management and Analytics

Innovate faster and more efficiently with unified log management and log analytics for actionable insights and automation.
Learn more