Skip to technology filters Skip to main content
Dynatrace Hub

Extend the platform,
empower your team.

Popular searches:
Home hero bg
Openshift VirtualizationOpenshift Virtualization
Openshift Virtualization

Openshift Virtualization

Monitor OpenShift Virtualization entities using our Dynatrace Operator

Extension
Free trialDocumentation
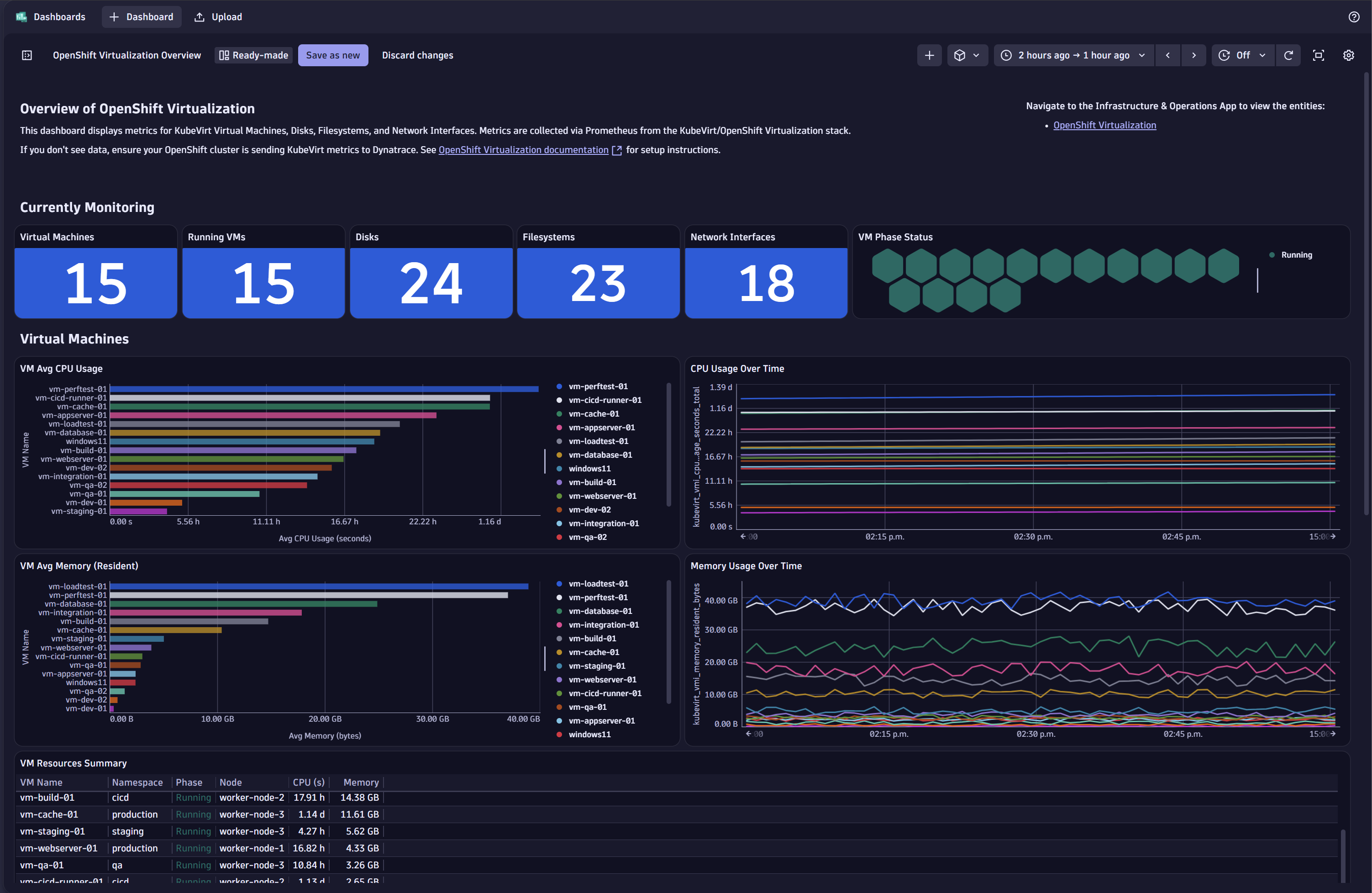
OpenShift Virtualization Overview Dashboard showing cluster health and VM statusInfrastructure topology showing relationships between clusters and VMsDetailed VM CPU utilization and contention analysisLive migration monitoring with status and duration tracking
  • Product information
  • Release notes

Overview

This extension provides comprehensive observability for virtual machines running on OpenShift Virtualization (KubeVirt). It leverages the Dynatrace Operator to scrape Prometheus metrics exposed by KubeVirt, automatically discovering VMs and monitoring their resources and migration activities.

Use cases

  • VM Performance Monitoring - Track CPU, memory, storage, and network utilization for each virtual machine
  • Migration Tracking - Monitor live migration status and identify stuck or failed migrations
  • Capacity Planning - Understand resource consumption across your virtualization infrastructure
  • Proactive Alerting - Get notified of CPU contention, non-evictable VMs, outdated configurations, and migration issues

Get started

This extension requires the Dynatrace Operator to scrape Prometheus metrics from KubeVirt. Annotate the KubeVirt metrics pods to enable scraping:

oc -n openshift-cnv annotate pods metrics.dynatrace.com/scrape=true --selector=prometheus.kubevirt.io=true
oc -n openshift-cnv annotate pods metrics.dynatrace.com/port=8443 --selector=prometheus.kubevirt.io=true

For detailed instructions, see Annotate Prometheus exporter pods.

Requirements:

  • Dynatrace Operator deployed on OpenShift cluster
  • OpenShift Virtualization (KubeVirt) installed and configured

For more information on the installation and configuration, please see Openshift Virtualization extension in the Dynatrace Documentation.

Details

Entity Types Monitored

  • OpenShift Virtualization Cluster - Cluster-level metrics and health
  • OpenShift VM - Individual virtual machine instances
  • OpenShift VM Disk - Virtual disk performance metrics
  • OpenShift VM File System - File system utilization within VMs
  • OpenShift VM Network Interface - Network throughput and packet statistics

Included Dashboards

  • Overview - Cluster health and VM status at a glance
  • VM Performance - Detailed CPU, memory, and I/O metrics
  • Capacity - Resource utilization and planning

Included Alerts

  • CPU contention warning/critical
  • Non-evictable VM detection
  • Outdated VM configuration
  • Stuck migration detection
Dynatrace
Documentation
By Dynatrace
Dynatrace support center
Subscribe to new releases
Copy to clipboard

Related to Openshift Virtualization

Red Hat OpenShift logo

Red Hat OpenShift

Harness automation and AI to simplify observability on OpenShift at scale.

OpenShift Control Plane logo

OpenShift Control Plane

Get insights into your OpenShift control plane with metrics from its components.

Full version history

To have more information on how to install the downloaded package, please follow the instructions on this page.
ReleaseDate

Full version history

Initial Release.

Dynatrace Hub
Get data into DynatraceBuild your own app
Dynatrace Intelligence - Agentic Operations SystemThe Dynatrace Agentic AI ecosystem
All (875)Log Management and AnalyticsKubernetesAI and LLM ObservabilityInfrastructure ObservabilitySoftware DeliveryApplication ObservabilityApplication SecurityBusiness ObservabilityDigital Experience
Filter
Type
Built and maintained by
Deployment model
SaaS
  • SaaS
  • Managed
Partner FinderBecome a partnerDynatrace Developer

Discover recent additions to Dynatrace

Problems logo

Problems

Detect, explain and triage problems automatically using Dynatrace Intelligence.

Logs logo

Logs

Explore all your logs without writing a single query.

Investigations logo

Investigations

Fast and precise incident response on Grail data with DQL queries.

Business Flow logo

Business Flow

Track, analyze, and optimize your critical business processes.

Cost & Carbon Optimization logo

Cost & Carbon Optimization

Track, analyze, and optimize your IT carbon footprint and public cloud costs.

Anomaly Detection logo

Anomaly Detection

Detect and alert on anomalies and custom patterns using any DQL time series.

Analyze your data

Understand your data better with deep insights and clear visualizations.

Notebooks logo

Notebooks

Create powerful, data-driven documents for custom analytics and collaboration.

Dashboards logo

Dashboards

Transform complex data into clear visualizations with custom dashboards.

Automate your processes

Turn data and answers into actions, securely, and at scale.

Workflows logo

Workflows

Automate tasks in your IT landscape and move towards autonomous operations.

Jira logo

Jira

Create, query, comment, transition, and resolve Jira tickets within workflows.

Slack logo

Slack

Automate Slack messaging for security incidents, attacks, remediation, and more.

Secure your cloud application

See vulnerabilities and attacks in your environment.

Security Posture Management logo

Security Posture Management

Detect, prioritize, and remediate security and compliance findings with SPM.

Threats & Exploits logo

Threats & Exploits

Understand, triage, and investigate detection findings and alerts.

More resources

Observability for Developers on Cursor logo

Observability for Developers on Cursor

Get Real time Code-Level data directly to your Cursor IDE

GitHub Copilot Coding Agent logo

GitHub Copilot Coding Agent

Automate vulnerability remediation and boost developer productivity

GitHub Copilot Custom Agent logo

GitHub Copilot Custom Agent

Automate your development workflows with specialized agent definitions

Observability for Developer on JetBrains logo

Observability for Developer on JetBrains

Get real-time code-level data directly to your Jetbrains IDE

Pagerduty for Dynatrace Workflows logo

Pagerduty for Dynatrace Workflows

Streamline incident management with automated Pageruty workflows

Cursor IDE logo

Cursor IDE

Boost developer productivity and get real-time, code-level insights into Cursor

Observability for Developers on Windsurf logo

Observability for Developers on Windsurf

Get real-time code-level data directly to your Windsurf IDE

Are you looking for something different?

We have hundreds of apps, extensions, and other technologies to customize your environment

Leverage our newest innovations of Dynatrace Saas

Kick-start your app creation

Kick-start your app creation

Whether you’re a beginner or a pro, Dynatrace Developer has the tools and support you need to create incredible apps with minimal effort.
Go to Dynatrace Developer
Upgrading from Dynatrace Managed to SaaS

Upgrading from Dynatrace Managed to SaaS

Drive innovation, speed, and agility in your organization by seamlessly and securely upgrading.
Learn More
Log Management and Analytics

Log Management and Analytics

Innovate faster and more efficiently with unified log management and log analytics for actionable insights and automation.
Learn more