Skip to technology filters Skip to main content
Dynatrace Hub

Extend the platform,
empower your team.

Popular searches:
Home hero bg
IBM watsonx AIIBM watsonx AI
IBM watsonx AI

IBM watsonx AI

End-to-end monitoring for applications built with the IBM watsonx AI platform

Technology
Free trial
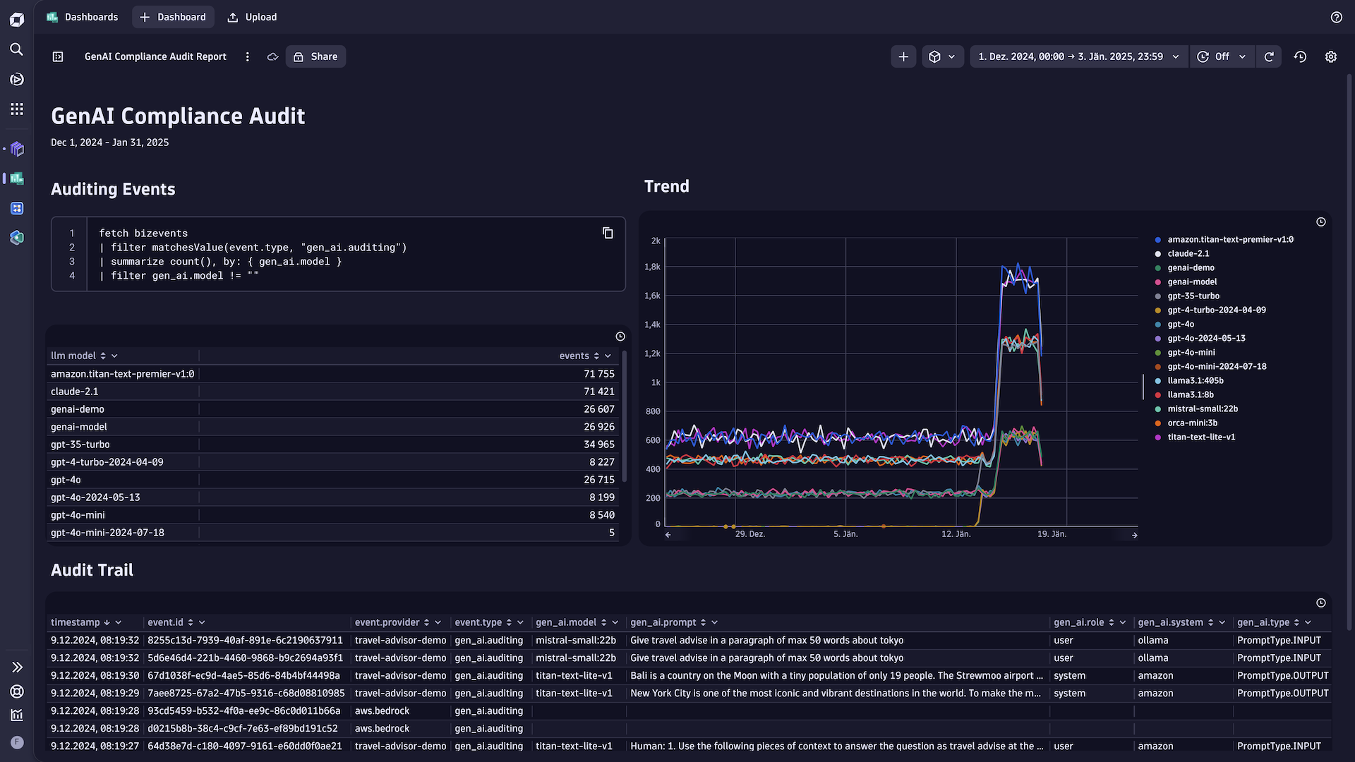
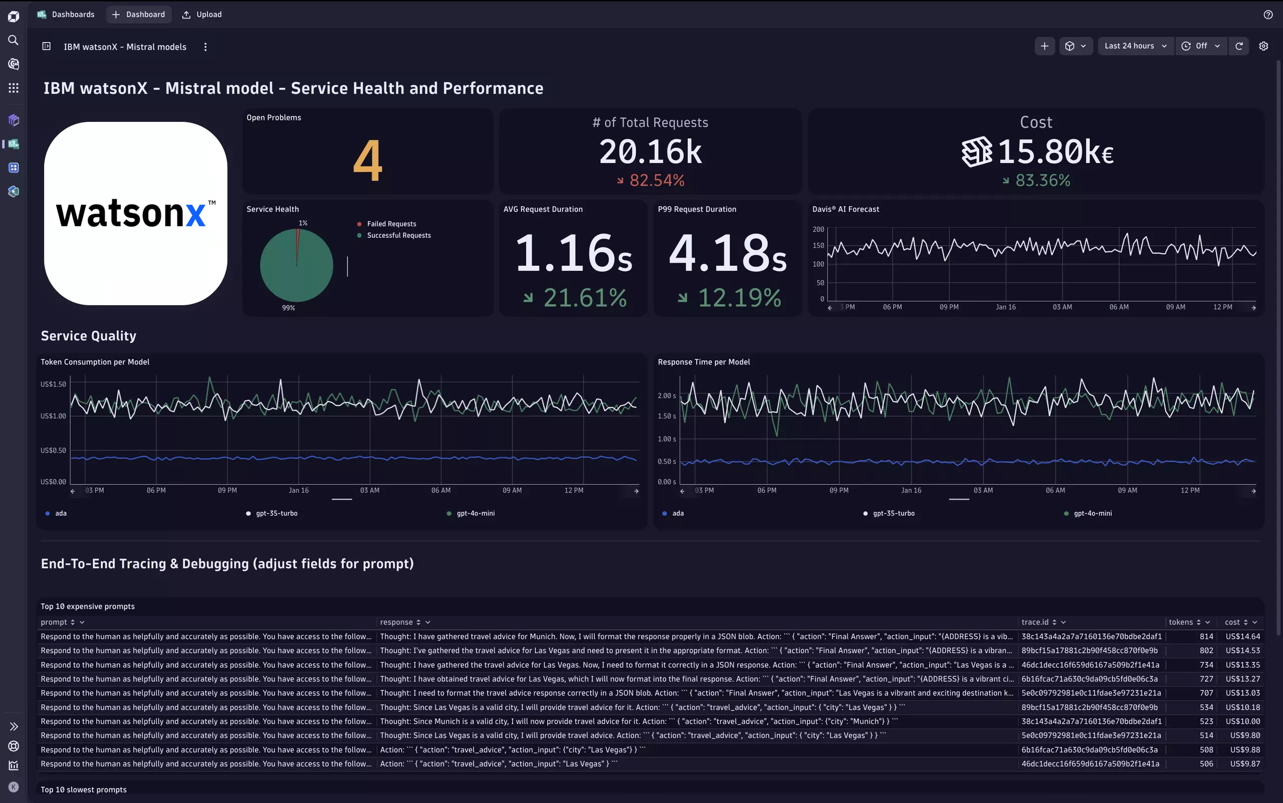
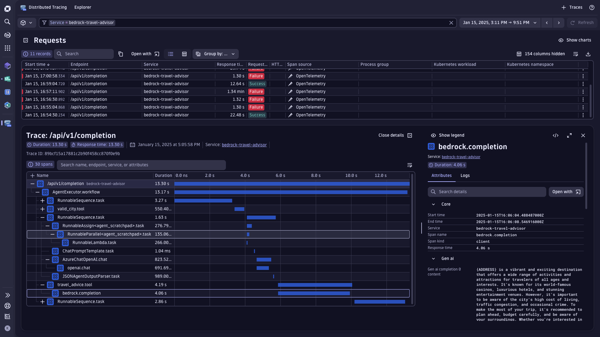
WatsonX  AI monitoring dashboard for actionable insights for your AI serviceGain full visibility into the execution of each user request with end-to-end traces that cover the full application stack, including orchestration, semantic cache, and LLM model layers.Define your own dashboards with SLOs, latency, reliability, and cost measurements visualized in a centralized space for your generative AI applications.Build audit dashboards to visualize the behavior and performance of AI systems, making their operation more transparent and proving compliance.
  • Product information

Overview

Streamline the application development process with enterprise-grade open-sourced foundation models provided by IBM watsonx AI platform. Access enterprise-grade models with watsonx that are performant, trusted, and cost-effective, including IBM Granite models, and select open source models from Hugging Face, third-party models, or custom foundation models.

Combine the strength of Dynatrace end-to-end observability for your generative AI applications built with IBM watsonx AI platform. Dynatrace allows you to track and monitor the consumption, cost, and performance of your AI services and models at scale.

Dynatrace provides a real-time solution for tracking and revealing the full context of used technologies, service interaction topology, and observability metrics (traces, logs, and business events). This is done automatically and applies to any output.

Use cases

Monitor service health and performance

  • Detect bottlenecks by tracking real-time metrics, including request counts, durations, and error rates.
  • Manage service costs with automated cost calculations for each request.
  • Stay on track with SLOs

Monitor service quality and cost

  • Setup error budgets for performance and cost controls
  • Validate consumption and response time by models
  • Prevent quality degradation by validating models and usage patterns in real time.

End-to-end tracing and debugging

  • Achieve complete visibility of prompt flows, from initial request to final response, for faster root cause analysis.
  • Capture detailed debug data to troubleshoot issues in complex pipelines.
  • Streamline your workflows with granular tracing of LLM prompts, including response latency and model-level metrics.
  • Resolve issues quicker by pinpointing exact problem areas in prompts, tokens, or system integrations.

Build trust, reduce compliance and audit risks

  • Track every input and output for an audit trail
  • All data can be queried in real time and stored for future reference.
  • Maintain full data lineage from initial prompt to response output

Get started

Setting up full stack observability for your GenAI applications is possible with Traceloop's OpenLLMetry, with OpenTelemetry under the hood, which can seamlessly provide comprehensive end-to-end insights into your production environments.

To set up OpenLLMetry with Dynatrace, see Dynatrace Documentation.

Dynatrace
By Dynatrace
Dynatrace support center
Copy to clipboard
Dynatrace Hub
Get data into DynatraceBuild your own app
Dynatrace Intelligence - Agentic Operations SystemThe Dynatrace Agentic AI ecosystem
All (875)Log Management and AnalyticsKubernetesAI and LLM ObservabilityInfrastructure ObservabilitySoftware DeliveryApplication ObservabilityApplication SecurityBusiness ObservabilityDigital Experience
Filter
Type
Built and maintained by
Deployment model
SaaS
  • SaaS
  • Managed
Partner FinderBecome a partnerDynatrace Developer

Discover recent additions to Dynatrace

Problems logo

Problems

Detect, explain and triage problems automatically using Dynatrace Intelligence.

Logs logo

Logs

Explore all your logs without writing a single query.

Investigations logo

Investigations

Fast and precise incident response on Grail data with DQL queries.

Business Flow logo

Business Flow

Track, analyze, and optimize your critical business processes.

Cost & Carbon Optimization logo

Cost & Carbon Optimization

Track, analyze, and optimize your IT carbon footprint and public cloud costs.

Anomaly Detection logo

Anomaly Detection

Detect and alert on anomalies and custom patterns using any DQL time series.

Analyze your data

Understand your data better with deep insights and clear visualizations.

Notebooks logo

Notebooks

Create powerful, data-driven documents for custom analytics and collaboration.

Dashboards logo

Dashboards

Transform complex data into clear visualizations with custom dashboards.

Automate your processes

Turn data and answers into actions, securely, and at scale.

Workflows logo

Workflows

Automate tasks in your IT landscape and move towards autonomous operations.

Jira logo

Jira

Create, query, comment, transition, and resolve Jira tickets within workflows.

Slack logo

Slack

Automate Slack messaging for security incidents, attacks, remediation, and more.

Secure your cloud application

See vulnerabilities and attacks in your environment.

Security Posture Management logo

Security Posture Management

Detect, prioritize, and remediate security and compliance findings with SPM.

Threats & Exploits logo

Threats & Exploits

Understand, triage, and investigate detection findings and alerts.

More resources

Observability for Developers on Cursor logo

Observability for Developers on Cursor

Get Real time Code-Level data directly to your Cursor IDE

GitHub Copilot Coding Agent logo

GitHub Copilot Coding Agent

Automate vulnerability remediation and boost developer productivity

GitHub Copilot Custom Agent logo

GitHub Copilot Custom Agent

Automate your development workflows with specialized agent definitions

Observability for Developer on JetBrains logo

Observability for Developer on JetBrains

Get real-time code-level data directly to your Jetbrains IDE

Pagerduty for Dynatrace Workflows logo

Pagerduty for Dynatrace Workflows

Streamline incident management with automated Pageruty workflows

Cursor IDE logo

Cursor IDE

Boost developer productivity and get real-time, code-level insights into Cursor

Observability for Developers on Windsurf logo

Observability for Developers on Windsurf

Get real-time code-level data directly to your Windsurf IDE

Are you looking for something different?

We have hundreds of apps, extensions, and other technologies to customize your environment

Leverage our newest innovations of Dynatrace Saas

Kick-start your app creation

Kick-start your app creation

Whether you’re a beginner or a pro, Dynatrace Developer has the tools and support you need to create incredible apps with minimal effort.
Go to Dynatrace Developer
Upgrading from Dynatrace Managed to SaaS

Upgrading from Dynatrace Managed to SaaS

Drive innovation, speed, and agility in your organization by seamlessly and securely upgrading.
Learn More
Log Management and Analytics

Log Management and Analytics

Innovate faster and more efficiently with unified log management and log analytics for actionable insights and automation.
Learn more