Skip to technology filters Skip to main content
Dynatrace Hub

Extend the platform,
empower your team.

Popular searches:
Home hero bg
Experience VitalsExperience Vitals
Experience Vitals

Experience Vitals

Optimize UX with core vitals, frontend error tracking, and end-to-end visibility

App
Free trialDocumentation
Overview of monitored frontends with trending health alerts. Dive into the app or drill down into resource analysis using Notebooks and Dashboards.Stay aware of performance alerts and their reasons for both web and mobile apps are sorted and filtered based on common dimensions.Identify anomalies and performance degradation down to the page or view level to analyze timings for resources, critical path analyses, and cachingPinpoint where delays occur using W3C timings and, if necessary, the degradation of performance attributes leading to errors.Understand mobile app degradation based on mobile specific metrics such as hot and cold starts or crashes.Identify bottlenecks, optimize page performance, and improve user experience with waterfall charts linked to backend traces.Identify frontends that aren't monitored and activate them in a few clicks. Start collecting performance data within minutes.Easily create a new frontend on the fly to collect telemetry data from real users.
  • Product information
  • Release notes

Overview

Experience Vitals is your frontend watchtower. SREs, developer operations, and developers can assess current and historic health data based on DEM-specific metrics such as core vitals on both web and mobile. In addition, practitioners can dive deeper into the performance analysis of pages, views, and resources to troubleshoot related issues or optimize performance.

Use cases

  • Performance analysis and optimization
  • Health monitoring using core vital metrics
  • Availability monitoring
  • Initial setup of frontend monitoring
  • Configuration changes of individual frontends

Get started

If you're new to Dynatrace RUM, start monitoring a frontend immediately by setting up a new frontend. If you're already monitoring frontends on Dynatrace Classic, turn on RUM on the latest Dynatrace for frontends that you want to monitor within Experience Vitals.

Details

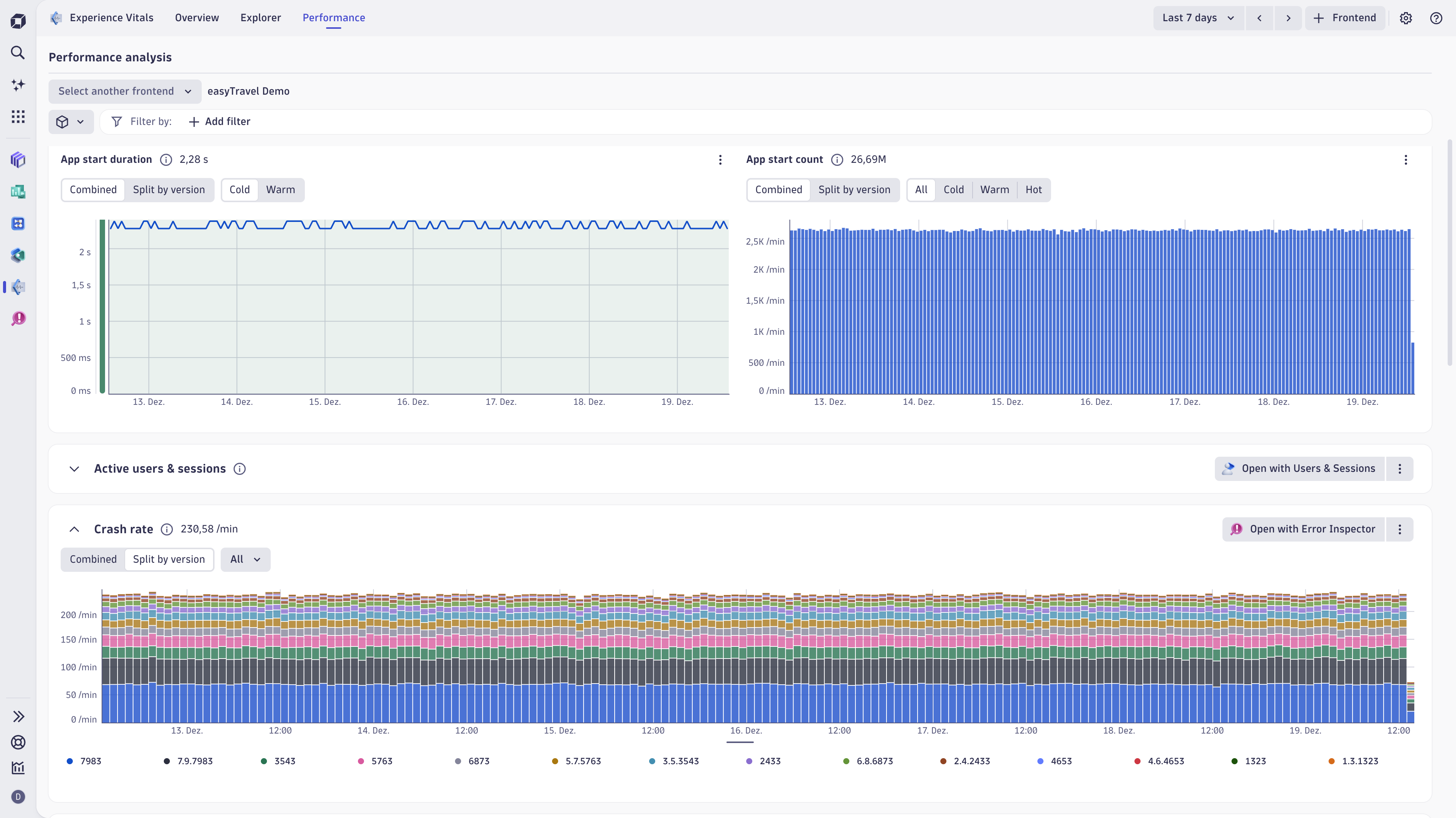
The Experience Vitals app serves as the entry point for frontend health monitoring within Dynatrace’s new RUM experience. It showcases key performance indicators like Core Web Vitals on web and app start durations on mobile platforms with sessions and availability context. You can get an overview of monitored frontends categorized by health status (Healthy, Warning, Unhealthy, or Disabled), and apply filters such as browser, OS, or country. The Explorer view provides detailed insights with time-based selection, sampling information, and notebook access for deeper analysis. Selecting a specific frontend reveals comprehensive performance data, including metrics like LCP, CLS, INP, error rates, app start counts, and crash rates. Health states are automatically computed using standardized thresholds (75th percentile values) for both web and mobile frontends. Identify bottlenecks, optimize page performance, and improve user experience with waterfall charts linked to backend traces.

Compatibility information

RUM on Grail enabled for your frontends

Dynatrace
Documentation
By Dynatrace
Dynatrace support center
Subscribe to new releases
Copy to clipboard

Full version history

ReleaseDate

Full version history

1.1.1

Minor Changes

New Features

  • Show active users & sessions for pages & views level
  • Add Synthetic browser monitor linking setting
  • Active Users & Sessions
    • Add columns for active users and sessions to pages and views table
    • Add card for users and sessions on pages and views level
    • Health alerts
  • Switch to displaying last execution status for health alerts
  • Improved UI validation for health alert settings

Settings

  • Expose settings widgets for settings app:
    • Enablement and cost control
    • Event and session properties
    • Automatic Injection
    • Manual insertion

Waterfall

  • Add waterfall & page instance sampling information
  • Waterfall instance summary - rename response time & add terminology info to duration

General

  • Application id accepts case-insensitive values
  • Improved search functionality algorithm
  • Update DEM ready-made launchpad
  • Minor renamings

Patch Changes

  • Fix Auto-Sampling for event based queries

Full version history

1.0.7

Patch Changes

  • Fix Auto-Sampling for event based queries

Full version history

1.0.4

Patch Changes

Frontend creation flow

  • Settings override status is correctly shown

Health Alert Settings

  • Warning & error status is correctly calculated & shown

Full version history

1.0.3

Patch Changes

  • Add feature toggle for health alerts configurations
  • Adapt incorrect health alerts status query for successful executions

Full version history

1.0.2

Patch Changes

Ready-mades

  • Updated Digital Experience ready-made launchpad

Settings

  • When switching frontend of another type while having a frontend open and the schema exists on both frontend types, the same setting is opened directly
  • Validation improvements for health alert settings

Waterfall

  • Trace linking does not do unnecessary queries anymore and response size was lowered

General

  • Fixed JS error on older browsers
  • Problem investigation mode can now be started from availability chart
  • Only query frontend display name from MEs, when user doesn't have permissions for reading name settings

Full version history

1.0.1

Patch Changes

Ready-mades

  • Mobile ready-mades now filter frontend correctly

Onboarding

  • Frontend creation flow - settings state is now saved when switching back and forth in the steps

General

  • RUM and RUM classic naming consistent throughout the app

Other & Maintenance

  • Vulnerability fix @remix-run/router:1.23.1 (CVE-2026-22029)

Full version history

1.0.0

Patch Changes

New Features

  • Problems:
    • Frontend problem visualization & investigation mode
    • Frontend anomaly detection configuration
  • Waterfall:
    • add intent to trace of request if available
  • Newly added and improved ready-made Documents:
    • Added: Digital Experience retain and query usage
    • Added: Mobile troubleshooting
    • Added: Mobile app start health
    • Added: Frontend resource analysis
    • Improved: Page performance & errors
    • Improved: XHR performance
  • Segment support
  • frontend.name configuration in onboarding as RUM primary key

Onboarding & Settings

  • Frontends are created with RUM enabled by default

Availability

  • Add empty state with intent buttons to synthetic to create new monitors with already assigned frontend

Waterfall

  • Add trace intent linkinking
  • Add blocking phases to gantt chart
  • Link from waterfall to "Frontend resource analysis" ready-made
  • Add load instance metric annotations
  • Improve resource type detection
  • Improve instance table sorting
  • Fix incorrect timinig calculations

General

  • Show frontend ME id if frontend can't be loaded
  • Add welcome video to welcome page
  • Switch navigation concept back to path params
  • Remove preview labels and banners
  • Settings linking uses schema id instead of item id
  • Show prefix in Event & Session properties modal for more intuitive configuration
  • Add standard intent properties to intents
  • Add standard intent properties to all intents
  • Add linking to Users & Sessions app from active users & session cards
  • Small improvements & maintenance
Dynatrace Hub
Get data into DynatraceBuild your own app
Dynatrace Intelligence - Agentic Operations SystemThe Dynatrace Agentic AI ecosystem
All (880)Log Management and AnalyticsKubernetesAI and LLM ObservabilityInfrastructure ObservabilitySoftware DeliveryApplication ObservabilityApplication SecurityBusiness ObservabilityDigital Experience
Filter
Type
Built and maintained by
Deployment model
SaaS
  • SaaS
  • Managed
Partner FinderBecome a partnerDynatrace Developer

Discover recent additions to Dynatrace

Dynatrace Assist logo

Dynatrace Assist

Dynatrace Assist: Ask, analyze, and act with Dynatrace Intelligence.

Smartscape logo

Smartscape

Interactively explore and analyze topology and relationships in digital systems.

Compliance Assistant logo

Compliance Assistant

Track, manage, and automate compliance across your IT and business landscape.

Experience Vitals logo

Experience Vitals

Optimize UX with core vitals, frontend error tracking, and end-to-end visibility

Error Inspector logo

Error Inspector

Discover, triage, and manage errors across all your frontends.

Users & Sessions logo

Users & Sessions

Discover how users and cohorts with common characteristics experience your app.

Analyze your data

Understand your data better with deep insights and clear visualizations.

Notebooks logo

Notebooks

Create powerful, data-driven documents for custom analytics and collaboration.

Dashboards logo

Dashboards

Transform complex data into clear visualizations with custom dashboards.

Investigations logo

Investigations

Fast and precise incident response on Grail data with DQL queries.

Smartscape logo

Smartscape

Interactively explore and analyze topology and relationships in digital systems.

Logs logo

Logs

Explore all your logs without writing a single query.

Problems logo

Problems

Detect, explain and triage problems automatically using Dynatrace Intelligence.

Automate your processes

Turn data and answers into actions, securely, and at scale.

Workflows logo

Workflows

Automate tasks in your IT landscape and move towards autonomous operations.

Jira logo

Jira

Create, query, comment, transition, and resolve Jira tickets within workflows.

Slack logo

Slack

Automate Slack messaging for security incidents, attacks, remediation, and more.

Secure your cloud application

See vulnerabilities and attacks in your environment.

Security Posture Management logo

Security Posture Management

Detect, prioritize, and remediate security and compliance findings with SPM.

Threats & Exploits logo

Threats & Exploits

Understand, triage, and investigate detection findings and alerts.

More resources

Observability for Developers on Cursor logo

Observability for Developers on Cursor

Get Real time Code-Level data directly to your Cursor IDE

Documents logo

Documents

Manage Dashboards, Notebooks and other documents in your Dynatrace environment

GitHub Copilot Coding Agent logo

GitHub Copilot Coding Agent

Automate vulnerability remediation and boost developer productivity

GitHub Copilot Custom Agent logo

GitHub Copilot Custom Agent

Automate your development workflows with specialized agent definitions

Observability for Developer on JetBrains logo

Observability for Developer on JetBrains

Get real-time code-level data directly to your Jetbrains IDE

Pagerduty for Dynatrace Workflows logo

Pagerduty for Dynatrace Workflows

Streamline incident management with automated Pageruty workflows

Cursor IDE logo

Cursor IDE

Boost developer productivity and get real-time, code-level insights into Cursor

Observability for Developers on Windsurf logo

Observability for Developers on Windsurf

Get real-time code-level data directly to your Windsurf IDE

Are you looking for something different?

We have hundreds of apps, extensions, and other technologies to customize your environment

Leverage our newest innovations of Dynatrace Saas

Kick-start your app creation

Kick-start your app creation

Whether you’re a beginner or a pro, Dynatrace Developer has the tools and support you need to create incredible apps with minimal effort.
Go to Dynatrace Developer
Upgrading from Dynatrace Managed to SaaS

Upgrading from Dynatrace Managed to SaaS

Drive innovation, speed, and agility in your organization by seamlessly and securely upgrading.
Learn More
Log Management and Analytics

Log Management and Analytics

Innovate faster and more efficiently with unified log management and log analytics for actionable insights and automation.
Learn more