Skip to technology filters Skip to main content
Dynatrace Hub

Extend the platform,
empower your team.

Popular searches:
Home hero bg
CI/CD ObservabilityCI/CD Observability
CI/CD Observability

CI/CD Observability

Monitor CI/CD pipelines such as Azure Devops, Gitlab, Github and more.

Technology by Community
Documentation
Unified observability for pipelines, jobs, stages and PRs across multiple CI/CD providersManage installed appsFollow the instructions to setup the webhooks for the chosen providerStart exploring dataFilter data to see individual pipelines
  • Product information

Overview

CI/CD Pipeline adds unified observability for pipelines, jobs, stages and PRs across multiple CI/CD providers (Azure DevOps, GitHub, GitLab, etc.) to the Dynatrace Platform. Currently supported technologies:

  • Azure Devops
  • Gitlab Pipelines
  • Github Actions (Workflows)
  • Custom CI/CD Providers

Use cases

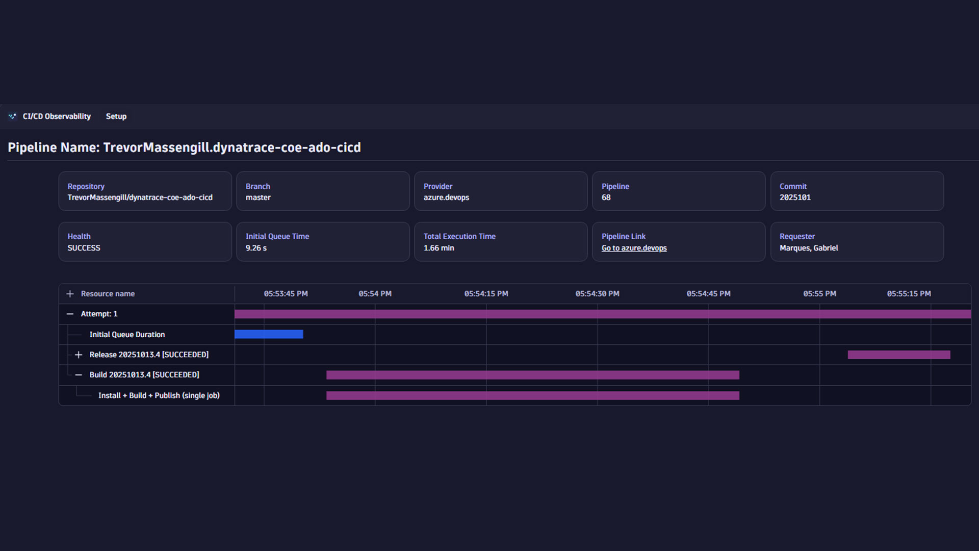
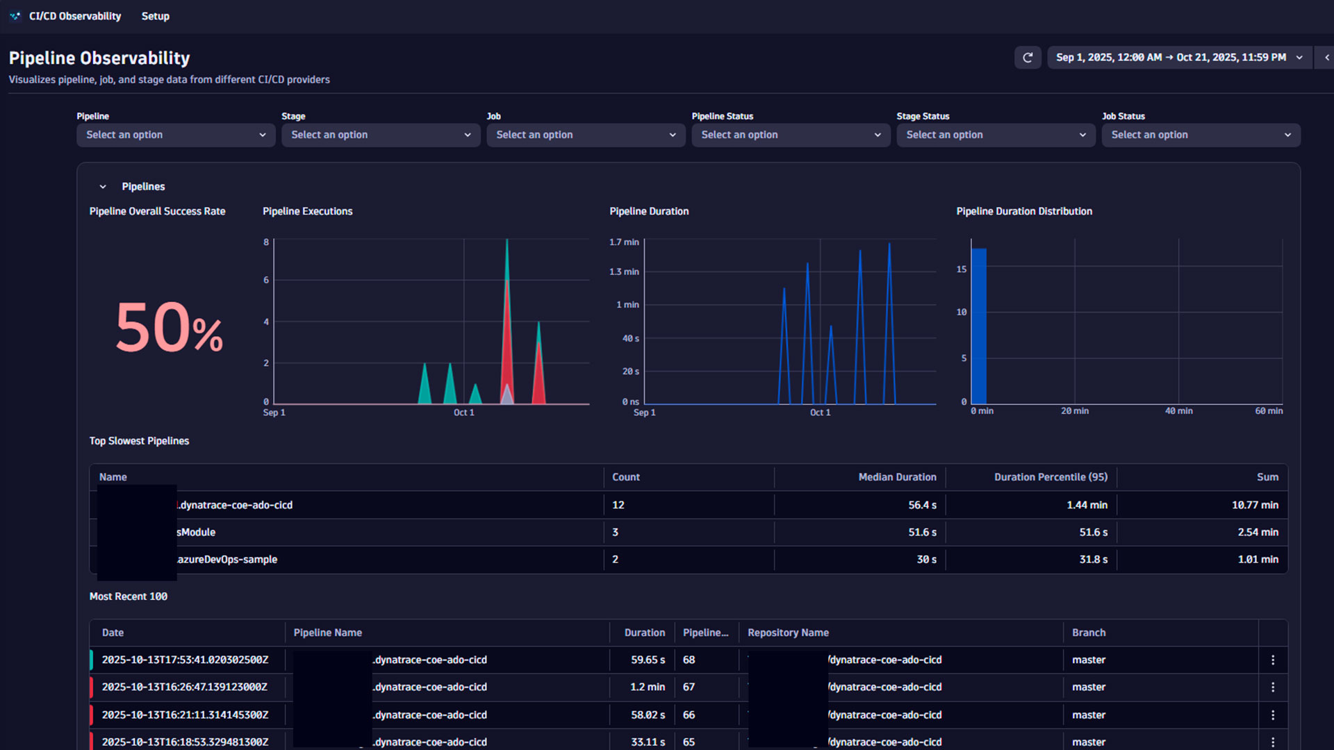
  • Analyze pipelines by status, total time, history and recent runs
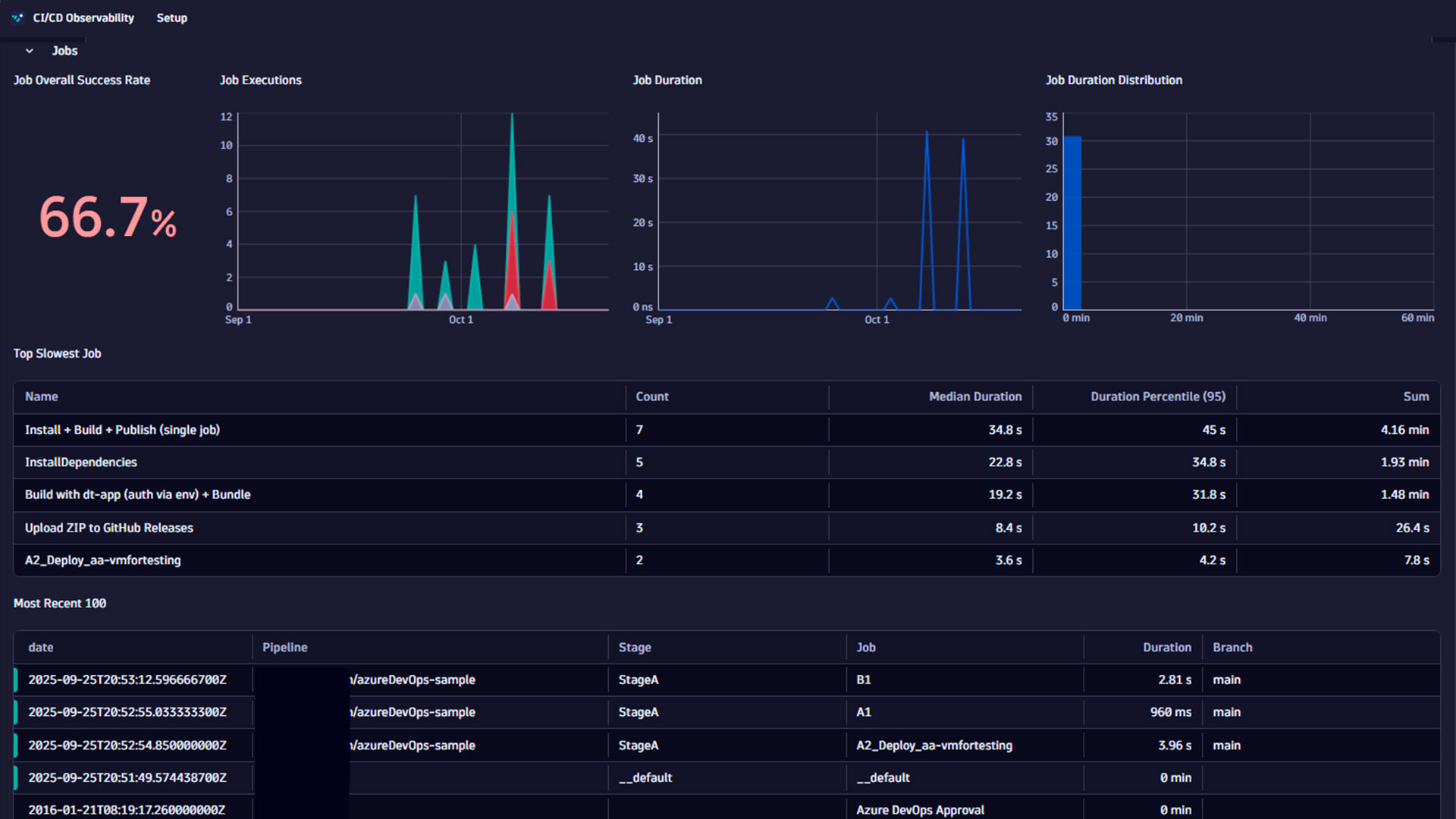
  • Keep an eye on jobs and stages: start/end, duration, outcome and metadata
  • Convenient filtering by time, action name/ID, session and status
  • Hierarchical view of job execution using flame graphs
  • Easy configuration: use setup wizard to import and configure OpenPipeline rules

For further details please have a look at our documentation.

Get started

CI/CD Observability is available as a Dynatrace app to all customers upon request. Please contact your Dynatrace representative to activate CI/CD Observability for your tenant.

  • Once installed, open the app and navigate to the Setup tab to find your target technology. Follow the instructions to Set up the webhooks on the chosen provider
  • Select Import Configuration to import the OpenPipeline rules to your environment. Those rules basically translate the incoming webhook events into SDLC Events (OpenTelemetry Standard), which are then consumed by the app.
  • Start exploring data

Note: Filters are only applied after clicking the refresh button to avoid unnecessary queries

Details

Disclaimer: CI/CD Observability is a community-supported project and is not officially supported by Dynatrace. If you need help, please contact the team via GitHub.

Community
Documentation
By the community
Open repositoryDynatrace community
Copy to clipboard

Related to CI/CD Observability

GitLab logo

GitLab

Amend files in GitLab repositories, trigger pipelines, and manage issues.

OpenPipeline logo

OpenPipeline

Configure ingest, processing, and persistence of data sent to Grail.

Dynatrace Hub
Get data into DynatraceBuild your own app
Dynatrace Intelligence - Agentic Operations SystemThe Dynatrace Agentic AI ecosystem
All (872)Log Management and AnalyticsKubernetesAI and LLM ObservabilityInfrastructure ObservabilitySoftware DeliveryApplication ObservabilityApplication SecurityBusiness ObservabilityDigital Experience
Filter
Type
Built and maintained by
Deployment model
SaaS
  • SaaS
  • Managed
Partner FinderBecome a partnerDynatrace Developer

Discover recent additions to Dynatrace

Problems logo

Problems

Detect, explain and triage problems automatically using Dynatrace Intelligence.

Logs logo

Logs

Explore all your logs without writing a single query.

Investigations logo

Investigations

Fast and precise incident response on Grail data with DQL queries.

Business Flow logo

Business Flow

Track, analyze, and optimize your critical business processes.

Cost & Carbon Optimization logo

Cost & Carbon Optimization

Track, analyze, and optimize your IT carbon footprint and public cloud costs.

Anomaly Detection logo

Anomaly Detection

Detect and alert on anomalies and custom patterns using any DQL time series.

Analyze your data

Understand your data better with deep insights and clear visualizations.

Notebooks logo

Notebooks

Create powerful, data-driven documents for custom analytics and collaboration.

Dashboards logo

Dashboards

Transform complex data into clear visualizations with custom dashboards.

Automate your processes

Turn data and answers into actions, securely, and at scale.

Workflows logo

Workflows

Automate tasks in your IT landscape and move towards autonomous operations.

Jira logo

Jira

Create, query, comment, transition, and resolve Jira tickets within workflows.

Slack logo

Slack

Automate Slack messaging for security incidents, attacks, remediation, and more.

Secure your cloud application

See vulnerabilities and attacks in your environment.

Security Posture Management logo

Security Posture Management

Detect, prioritize, and remediate security and compliance findings with SPM.

Threats & Exploits logo

Threats & Exploits

Understand, triage, and investigate detection findings and alerts.

More resources

Observability for Developers on Cursor logo

Observability for Developers on Cursor

Get Real time Code-Level data directly to your Cursor IDE

GitHub Copilot Coding Agent logo

GitHub Copilot Coding Agent

Automate vulnerability remediation and boost developer productivity

GitHub Copilot Custom Agent logo

GitHub Copilot Custom Agent

Automate your development workflows with specialized agent definitions

Observability for Developer on JetBrains logo

Observability for Developer on JetBrains

Get real-time code-level data directly to your Jetbrains IDE

Pagerduty for Dynatrace Workflows logo

Pagerduty for Dynatrace Workflows

Streamline incident management with automated Pageruty workflows

Cursor IDE logo

Cursor IDE

Boost developer productivity and get real-time, code-level insights into Cursor

Observability for Developers on Windsurf logo

Observability for Developers on Windsurf

Get real-time code-level data directly to your Windsurf IDE

Are you looking for something different?

We have hundreds of apps, extensions, and other technologies to customize your environment

Leverage our newest innovations of Dynatrace Saas

Kick-start your app creation

Kick-start your app creation

Whether you’re a beginner or a pro, Dynatrace Developer has the tools and support you need to create incredible apps with minimal effort.
Go to Dynatrace Developer
Upgrading from Dynatrace Managed to SaaS

Upgrading from Dynatrace Managed to SaaS

Drive innovation, speed, and agility in your organization by seamlessly and securely upgrading.
Learn More
Log Management and Analytics

Log Management and Analytics

Innovate faster and more efficiently with unified log management and log analytics for actionable insights and automation.
Learn more