
Actionable alerts across security, business, and observability
Reduce downtimes and prevent incidents with real-time, AI-powered alerts set up on metrics, business and security events, logs, and synthetics.
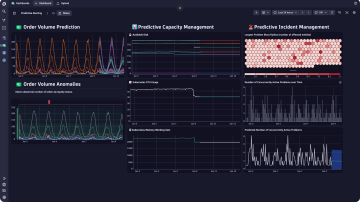
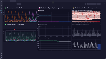
Utilize advanced AI to alert on present and future events
Dynatrace Intelligence learns all baseline metrics and the overall health of your environment's components for real-time alerting on detected problems.
Get alerted on future events and threshold violations with Dynatrace’s forecasting capabilities.
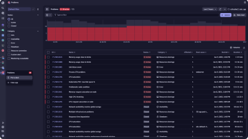
Avoid alert fatigue through actionable alerts that matter to you
Using topology, transaction, and code-level information, Dynatrace precisely pinpoints the root cause of problems. Only get notified on root causes and cut back the noise through comprehensive customization options and alerting profiles.
Integrate in your workflows and trigger automated action










