For 13 years, Dynatrace® AI has successfully delivered fully automated root cause and impact analysis to hundreds of thousands of operations team members worldwide. Dynatrace root cause analysis is the most mature and fully automated solution available for analyzing application, service, and cloud infrastructure-related incidents, having proved its value in large-scale environments over many years.
Automating the analysis of petabytes of traces, metrics, and logs during critical incidents delivers high value to operations teams and helps significantly speed up Mean Time to Repair.
Build trust in AI by surfacing all the logical facts
What’s equally important is working with a highly transparent data platform and leveraging the unique context that Dynatrace Smartscape® topology delivers, so that every single AI reasoning step can be reliably explained and proven. The transparent surfacing of all relevant information and necessary facts, such as the real-time, trace, and topology-induced impact tree, helps you learn about the facts and gain trust in agentic AI when making critical decisions in stressful incident situations.
The new Visual Resolution Path of each detected problem is based on deterministic logic, rather than probabilistic and less reliable models, such as potentially hallucinated results from generative AI. The Visual Resolution Path is closely tied to your configured alerts and the underlying Smartscape topology.
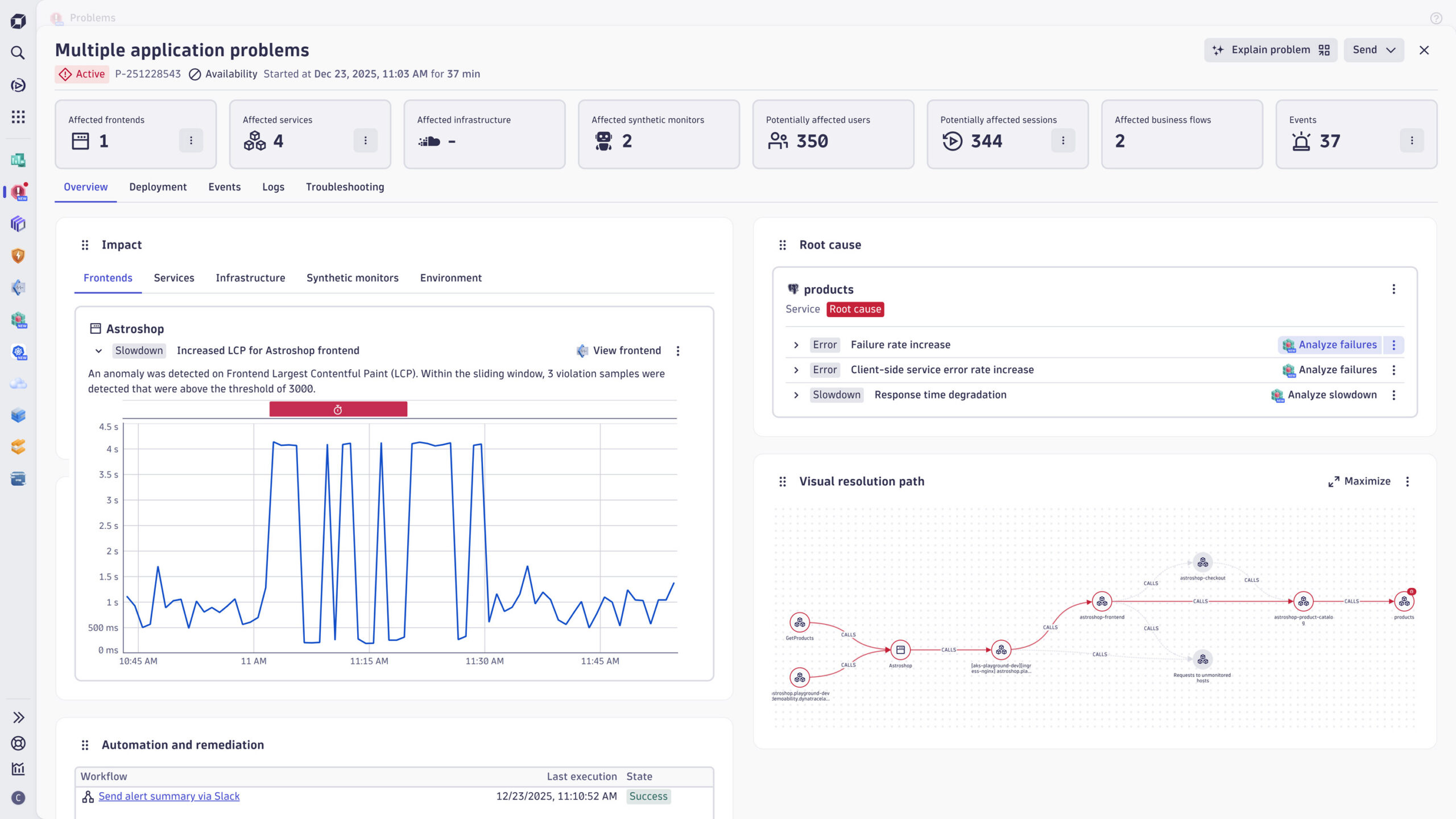
The new incident summary, along with the Visual Resolution Path, surfaces metrics and timings for all affected frontend and downstream service dependencies. Additionally, the incident summary now displays new metrics, including affected business flows, which link the incident to critical business processes.
The automatically derived root cause is displayed along with the problem details and an impact graph, as well as a summary of what happened and what caused the cascade of events.

View all actions in context
Each finding includes context-aware follow-up actions based on the incident you’re viewing.
The same context-aware actions are displayed in both the incident summary and the full Smartscape view.
Each Smartscape node displays context-based actions, saving you valuable time when your teams are frantically searching for incident logs or need to view failing traces.

Review incident timing
Reviewing incident timing and configured alerts for individual Smartscape nodes helps teams understand their AI’s reasoning and fosters trust throughout the incident response process.

Transparent alert notifications and remediation automation
To manage your incident, you typically need to know what happened, what caused the issue, and what was impacted. It’s also crucial to understand immediately which automated measures were taken to mitigate the incident.
The process might look like this: a set of simple alert notifications is sent to your team’s Slack channels, triggered by the detection of the problem. This is followed by an automated ServiceNow ticket workflow, which initiates the automated remediation workflow to mitigate the detected root cause.
The Dynatrace Automation Engine can also orchestrate calls to external AI agents, allowing operations teams to engage AWS or Azure SRE agents to identify potential cloud resource misconfigurations. In some cases, these agents can fix them instantly.
To maintain oversight of what is triggered and what your automation measures are doing, the Problems app provides a clear view of remediation actions, along with their timing and the outcome of each action.
This workflow execution information is stored in the Grail® data lakehouse, allowing teams to build dashboards and notebooks from it. The Problems app surfaces this information exactly where your team expects to find it during incident response.

Customize the layout to suit your needs
The new problem overview helps you focus on what matters most, whether that’s the root cause, impact, graph, or automation actions taken. You can rearrange the layout to match your priorities, and Dynatrace will remember your setup as a per-user preference for future incidents.
Have confidence in reported root causes when every minute counts
Reacting quickly in critical situations, such as large-scale outages, is crucial for operations teams. With AI-driven, fully automated analysis of all your incoming traces, logs, and alerts, teams can make better-informed decisions about root cause and impact when time matters most. By exposing the context and decision logic behind AI root cause analysis, Dynatrace adds the transparency needed to build trust and confidently guide remediation.
The new Dynatrace problem root cause and impact overview, along with the Visual Resolution Path, helps ensure that your AI follows the logically correct dependencies and builds trust in your root cause analysis.
Speed up incident response and get the full context of each incident’s root cause.
Looking for answers?
Start a new discussion or ask for help in our Q&A forum.
Go to forum