This series covers recent Dynatrace releases and updates, focusing on what’s new, what’s changed, and how these recent enhancements can benefit you and your organization. Each post covers newly available capabilities and points you toward where to explore them.
The March SaaS releases, 1.334 and 1.335, sharpen how teams investigate issues, apply business context, handle security findings, and manage governance. The platform gets more useful precisely when the pressure is on.
If you want to jump straight to our curated sandbox environment for the capabilities mentioned below, head over to our dedicated playground launchpad.
Actionable compliance insights
The Compliance Assistant is now generally available. It shifts compliance from a documentation effort to real-time insights, connecting rules, incidents, risks, and business-critical services while systems run. Validation happens as things move, not after the fact. DORA support comes ready-made. For example, you can:
- Map critical functions to IT assets through Business Flow.
- Track compliance health.
- Classify incidents against regulatory thresholds.
This means less chasing evidence across separate tools and better visibility into how business-critical processes really behave. Read our Compliance Assistant blog to learn how Business Flow and Smartscape® on Grail® tie compliance-critical business processes to the supporting IT components and identify related risks in an operational context.

Vulnerability findings that are easier to trust
Dynatrace now uses a native Dynatrace Vulnerability feed to detect vulnerabilities. The new feed delivers more accurate, transparent, and threat-aware vulnerability data while preserving strong coverage of critical risks.
The Dynatrace vulnerability feed is informed by multiple reputable sources, including OSV.dev, GitHub, NVD, and vendor advisories, and is then curated and enriched with Dynatrace’s own research. The result is better accuracy, clearer remediation guidance, and less noise when teams need to decide what to fix first.
These enhancements also support another March security change: Security Posture Management now uses CCSS-based severity classifications for benchmark rules. Together, these changes improve the quality of the vulnerability data that security teams work with, not just the number of findings.

Lookup tables allow adding more context easily
Lookup tables in Grail are now generally available, enabling teams to build dashboards and queries that reflect how their business works.
A lot of observability data is technically rich but hard to read in operational terms. The lookup tables blog shows exactly where teams feel that pain: dashboards full of cryptic identifiers, while customer, country, or store context lives somewhere else entirely. Joining Grail data with lookup tables at query time turns those IDs into readable business context inside DQL and dashboards.
Results become easier to act on. Spreadsheets, manual mappings, and custom processing outside the platform become unnecessary. Teams ask better questions and get answers in terms they recognize.

Extended Synthetic monitor enhancements
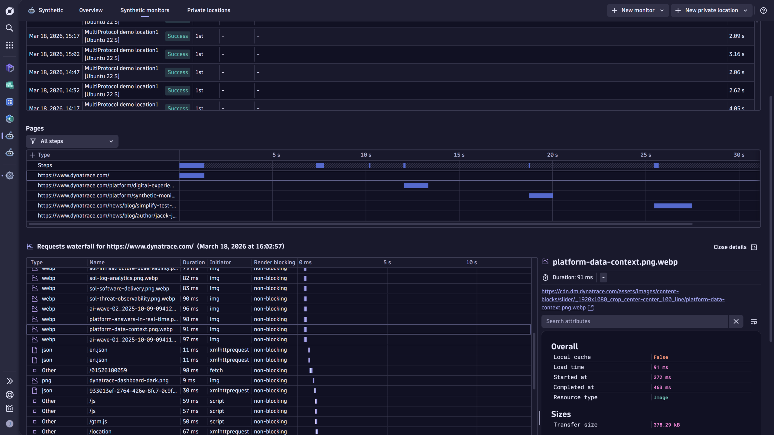
Synthetic monitoring is most useful when it explains why performance is slow and how to improve it. The March Synthetic monitoring blog showcases the updated browser monitor experience, which now includes:
- Richer execution details in Grail,
- DQL access to those events, and
- An enhanced Requests waterfall in the latest Dynatrace experience.
Instead of vague timing summaries, teams can use the new requests waterfall to:
- Inspect every loaded resource.
- See exact load durations.
- Identify initiators such as scripts or XHRs.
- Spot render-blocking behavior.
- Quickly find failed assets or retry attempts.
In practice, this means a slow Synthetic browser run is much easier to explain: Teams can see which resource caused the delay and quickly understand whether the issue lies in frontend code, third-party scripts, rendering, or network behavior.
Just as important, browser monitor executions are now stored as events in Grail and can be explored with Dynatrace Query Language. This gives teams a much better way to filter, aggregate, and correlate Synthetic results with other telemetry, and it opens the door to more useful dashboards, troubleshooting workflows, and automation. Dynatrace also adds support for enriching Synthetic data with primary Grail tags, making it easier to group results by dimensions such as team, application, or environment without additional post-processing.

Easy analytics with dashboards and notebooks
The March updates improve both dashboard creation and day-to-day analysis activities.
On the creation side, teams can resize multiple dashboard tiles at once, add tiles, and duplicate tiles without breaking the dashboard layout. Chart configuration is cleaner too, with a unified color palette and more powerful threshold controls across Dashboards and Notebooks, so teams can maintain visual consistency without extra UI friction.
On the analysis side, practical improvements were made to troubleshooting and data exploration. Dashboards now support annotations on time series charts, so deployments, alerts, problems, and custom events can be overlaid directly on metric trends, without context switching. Table workflows were also improved in both Dashboards and Notebooks: the new details panel lets teams inspect wide rows in a side panel, while pinned columns keep key identifiers visible as you scroll through larger result sets.
For teams watching cost and usage, the new Usage – Logs ready-made dashboard shows log-query consumption across the platform, helps spot spikes, and highlights which dashboards and notebooks are driving the most usage. This gives teams a better way to understand which views are expensive and where optimization work will pay off most.

Closing thoughts
Above all, our March updates make Dynatrace easier to use in real situations.
Compliance is tied more closely to the live operational context. Security findings are supported by stronger signals. Grail can incorporate business metadata more naturally. Synthetic browser runs are easier to investigate. And teams get better access to analytics through a variety of dashboard and notebook enhancements.
Teams will feel the difference when they investigate, prioritize, and decide.
Looking for answers?
Start a new discussion or ask for help in our Q&A forum.
Go to forum